Smart Water Gate System

Smart Water Gate System 4.0Smart Water Gate Control System is an IoT (Internet of Things) system designed to monitor water levels, salinity, and the conditions in front of and behind water gates. It controls the water gate's front level by opening and closing the gate, as well as pumping water out using both manual and automatic water pumps. This is done through web application software that connects wirelessly to a cloud-based server. It allows real-time monitoring and control through computers or smartphones and provides notifications through social media to keep users informed of system operations and anomalies at all times.
System example
The dashboard provides a real-time overview of the water gates, displaying their status and various data. Users can remotely control the operations from their mobile devices. The system provides information such as the motor's on-off status, water quantity/level in front of and behind the gate, and water discharge rate.
The dashboard provides a real-time overview of the water gates, displaying their status and various data. Users can remotely control the operations from their mobile devices. The system provides information such as the motor's on-off status, water quantity/level in front of and behind the gate, and water discharge rate.
The system's interface displays the locations of each water gate on a map. Users can select a specific water gate to view information or issue commands remotely, especially when there are multiple gate doors.
The system's interface displays the operation of equipment located at each water gate. Users can issue commands to control the equipment, and the system will provide status updates and descriptions for user reference.
The system's interface will display the status of the water gates, and users can input data regarding the level of gate openings and closures.
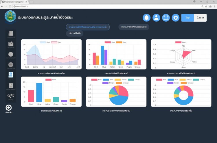
The data stored in the Cloud Server will be analyzed to design reports that align with the requirements and support users in achieving greater efficiency in their work.
The system has the capability to monitor and control the efficiency of operations to prevent overworking each door or device.
At the same time, users can check the water discharge for each day.
Users can schedule maintenance for equipment installed with the gate doors by setting up automated maintenance times. The system will notify users when it's time for maintenance.
In case of errors or notifications, the system will display them on the system's interface and send real-time notifications through the LINE application on your mobile device.
The system will send real-time notifications through the LINE mobile application.
brochure
Brochure Company Itthirit Technologyก้าวสู่ อุตสาหกรรม 4.0 ด้วยระบบ IoT